![]() |
Starting today, you can use InfluxDB as a database engine in Amazon Timestream. This support makes it easy for you to run near real-time time-series applications using InfluxDB and open source APIs, including open source Telegraf agents that collect time-series observations.
Now you have two database engines to choose in Timestream: Timestream for LiveAnalytics and Timestream for InfluxDB.
You should use the Timestream for InfluxDB engine if your use cases require near real-time time-series queries or specific features in InfluxDB, such as using Flux queries. Another option is the existing Timestream for LiveAnalytics engine, which is suitable if you need to ingest more than tens of gigabytes of time-series data per minute and run SQL queries on petabytes of time-series data in seconds.

With InfluxDB support in Timestream, you can use a managed instance that is automatically configured for optimal performance and availability. Furthermore, you can increase resiliency by configuring multi-Availability Zone support for your InfluxDB databases.
Timestream for InfluxDB and Timestream for LiveAnalytics complement each other for low-latency and large-scale ingestion of time-series data.
Getting started with Timestream for InfluxDB
Let me show you how to get started.
First, I create an InfluxDB instance. I navigate to the Timestream console, go to InfluxDB databases in Timestream for InfluxDB and select Create Influx database.

On the next page, I specify the database credentials for the InfluxDB instance.

I also specify my instance class in Instance configuration and the storage type and volume to suit my needs.

In the next part, I can choose a multi-AZ deployment, which synchronously replicates data to a standby database in a different Availability Zone or just a single instance of InfluxDB. In the multi-AZ deployment, if a failure is detected, Timestream for InfluxDB will automatically fail over to the standby instance without data loss.

Then, I configure how to connect to my InfluxDB instance in Connectivity configuration. Here, I have the flexibility to define network type, virtual private cloud (VPC), subnets, and database port. I also have the flexibility to configure my InfluxDB instance to be publicly accessible by specifying public subnets and set the public access to Publicly Accessible, allowing Amazon Timestream will assign a public IP address to my InfluxDB instance. If you choose this option, make sure that you have proper security measures to protect your InfluxDB instances.
In this demo, I set my InfluxDB instance as Not publicly accessible, which also means I can only access it through the VPC and subnets I defined in this section.

Once I configure my database connectivity, I can define the database parameter group and the log delivery settings. In Parameter group, I can define specific configurable parameters that I want to use for my InfluxDB database. In the log delivery settings, I also can define which Amazon Simple Storage Service (Amazon S3) bucket I have to export the system logs. To learn more about the required AWS Identity and Access Management (IAM) policy for the Amazon S3 bucket, visit this page.
Once I’m happy with the configuration, I select Create Influx database.

Once my InfluxDB instance is created, I can see more information on the detail page.

With the InfluxDB instance created, I can also access the InfluxDB user interface (UI). If I configure my InfluxDB as publicly accessible, I can access the UI using the console by selecting InfluxDB UI. As shown on the setup, I configured my InfluxDB instance as not publicly accessible. In this case, I need to access the InfluxDB UI with SSH tunneling through an Amazon Elastic Compute Cloud (Amazon EC2) instance within the same VPC as my InfluxDB instance.
With the URL endpoint from the detail page, I navigate to the InfluxDB UI and use the username and password I configured in the creation process.

With access to the InfluxDB UI, I can now create a token to interact with my InfluxDB instance.

I can also use the Influx command line interface (CLI) to create a token. Before I can create the token, I create a configuration to interact with my InfluxDB instance. The following is the sample command to create a configuration:
influx config create --config-name demo
--host-url https://<TIMESTREAM for INFLUX DB ENDPOINT>
--org demo-org
--username-password [USERNAME]
--active
With the InfluxDB configuration created, I can now create an operator, all-access or read/write token. The following is an example for creating an all-access token to grant permissions to all resources in the organization that I defined:
influx auth create --org demo-org --all-accessWith the required token for my use case, I can use various tools, such as the Influx CLI, Telegraf agent, and InfluxDB client libraries, to start ingesting data into my InfluxDB instance. Here, I’m using the Influx CLI to write sample home sensor data in the line protocol format, which you can also get from the InfluxDB documentation page.
influx write
--bucket demo-bucket
--precision s "
home,room=Living Room temp=21.1,hum=35.9,co=0i 1641024000
home,room=Kitchen temp=21.0,hum=35.9,co=0i 1641024000
home,room=Living Room temp=21.4,hum=35.9,co=0i 1641027600
home,room=Kitchen temp=23.0,hum=36.2,co=0i 1641027600
home,room=Living Room temp=21.8,hum=36.0,co=0i 1641031200
home,room=Kitchen temp=22.7,hum=36.1,co=0i 1641031200
home,room=Living Room temp=22.2,hum=36.0,co=0i 1641034800
home,room=Kitchen temp=22.4,hum=36.0,co=0i 1641034800
home,room=Living Room temp=22.2,hum=35.9,co=0i 1641038400
home,room=Kitchen temp=22.5,hum=36.0,co=0i 1641038400
home,room=Living Room temp=22.4,hum=36.0,co=0i 1641042000
home,room=Kitchen temp=22.8,hum=36.5,co=1i 1641042000
home,room=Living Room temp=22.3,hum=36.1,co=0i 1641045600
home,room=Kitchen temp=22.8,hum=36.3,co=1i 1641045600
home,room=Living Room temp=22.3,hum=36.1,co=1i 1641049200
home,room=Kitchen temp=22.7,hum=36.2,co=3i 1641049200
home,room=Living Room temp=22.4,hum=36.0,co=4i 1641052800
home,room=Kitchen temp=22.4,hum=36.0,co=7i 1641052800
home,room=Living Room temp=22.6,hum=35.9,co=5i 1641056400
home,room=Kitchen temp=22.7,hum=36.0,co=9i 1641056400
home,room=Living Room temp=22.8,hum=36.2,co=9i 1641060000
home,room=Kitchen temp=23.3,hum=36.9,co=18i 1641060000
home,room=Living Room temp=22.5,hum=36.3,co=14i 1641063600
home,room=Kitchen temp=23.1,hum=36.6,co=22i 1641063600
home,room=Living Room temp=22.2,hum=36.4,co=17i 1641067200
home,room=Kitchen temp=22.7,hum=36.5,co=26i 1641067200
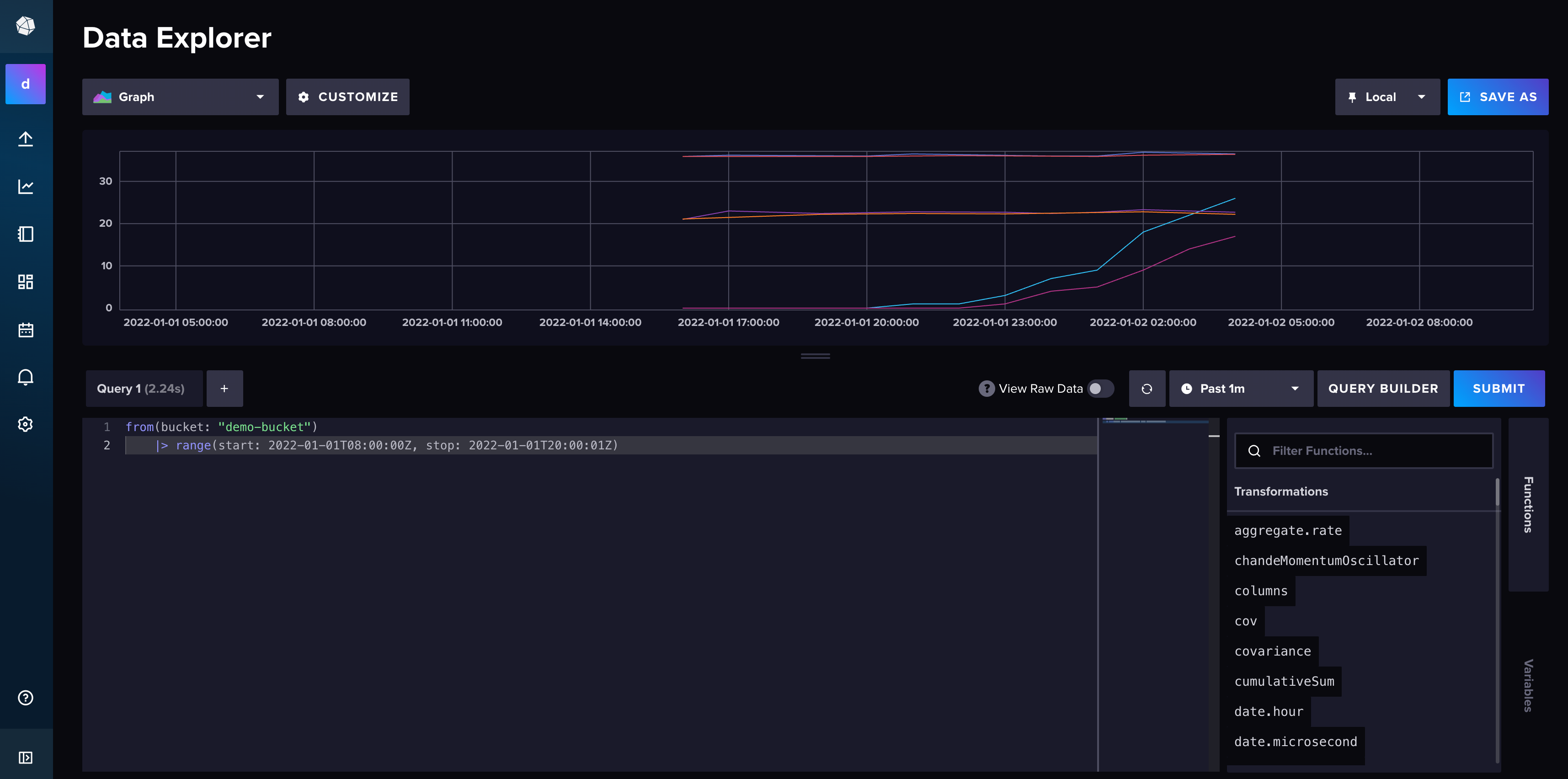
"Finally, I can query the data using the InfluxDB UI. I navigate to the Data Explorer page in the InfluxDB UI, create a simple Flux script, and select Submit.

Timestream for InfluxDB makes it easier for you to develop applications using InfluxDB, while continuing to use your existing tools to interact with the database. With the multi-AZ configuration, you can increase the availability of your InfluxDB data without worrying about the underlying infrastructure.
AWS and InfluxDB partnership
Celebrating this launch, here’s what Paul Dix, Founder and Chief Technology Officer at InfluxData, said about this partnership:

“The future of open source is powered by the public cloud—reaching the broadest community through simple entry points and practical user experience. Amazon Timestream for InfluxDB delivers on that vision. Our partnership with AWS turns InfluxDB open source into a force multiplier for real-time insights on time-series data, making it easier than ever for developers to build and scale their time-series workloads on AWS.”
Things to know
Here are some additional information that you need to know:
Availability – Timestream for InfluxDB is now generally available in the following AWS Regions: US East (Ohio, N. Virginia), US West (Oregon), Asia Pacific (Mumbai, Singapore, Sydney, Tokyo), and Europe (Frankfurt, Ireland, Stockholm).
Migration scenario – To migrate from a self-managed InfluxDB instance, you can simply restore a backup from an existing InfluxDB database into Timestream for InfluxDB. If you need to migrate from existing Timestream LiveAnalytics engine to Timestream for InfluxDB, you can leverage Amazon S3. Read more on how to do migration for various use cases on Migrating data from self-managed InfluxDB to Timestream for InfluxDB page.
Supported version – Timestream for InfluxDB currently supports the open source 2.7.5 version of InfluxDB
Pricing – To learn more about pricing, please visit Amazon Timestream pricing.
Demo – To see Timestream for InfluxDB in action, have a look at this demo created by my colleague, Derek:
Start building time-series applications and dashboards with millisecond response times using Timestream for InfluxDB. To learn more, visit Amazon Timestream for InfluxDB page.
Happy building!
— Donnie




